Your cart is currently empty!
MNQ FOMC retracement
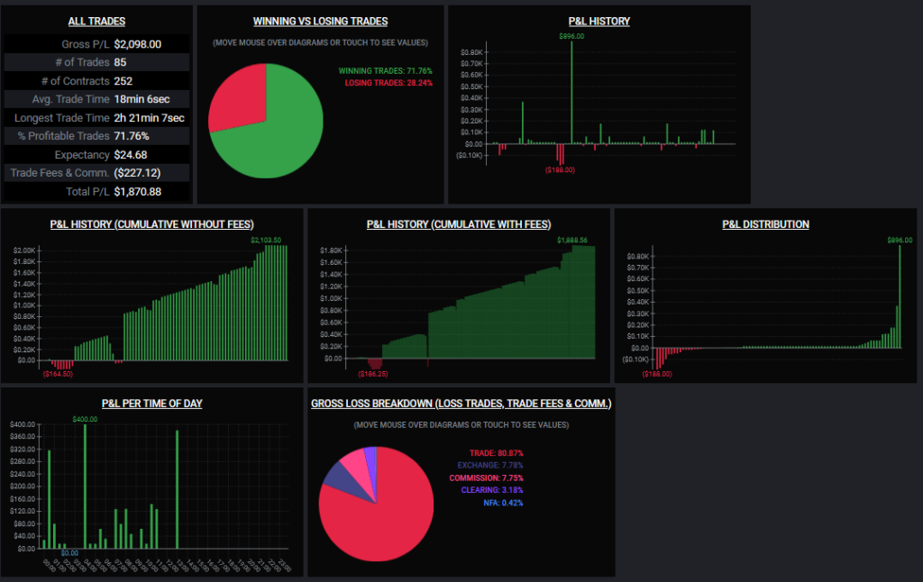
So thought i would just do a post on the trades done this day on MNQ.
First i just want to briefly explain why i was long bias when we had a 4.300 tick drop yesterday.
When looking at the daily profile we had very litle volume while going down, even when checking the profile over the drop there were not much resistance and no spikes. if i should find a volume cluster i wanted to sell it would be the 800 area or 100 area. So for me there were clear sky to go long.

So on the open at 6 EST i set the aotu trader to just keep going long and scale in on all drops and get out of the scale in at recovery.
This is how this looked on a 1m chart.


At the peak we were in with 31 micros and were arround 2.000 $ in drawdown.
initial entry was 21.544 with 1 contract, we scaled in every 100 ticks and the absolutley low point was 21.437,5 witch is a drop of 426 ticks witch gave us a total drawdown of 1.703$

I would have loved to trade this on both my current accounts but to be honest i did not want to risk the double so i had it running on only one.


Leave a Reply